
PCをマルチカウンターに


検査手順に従って作業を進めると、検査報告書に必要な情報をもれなく記憶できます。選択所見や定型コメントを活用していただくことで表現が統一され、わかりやすい報告書が作成できます。
特徴

![]() |
![]() |
![]() |
![]() |
![]() |
![]() |
![]() |
![]() |
![]() |
![]() |
その他特徴

![]() |
サイス社の検査システム(ADeSSo)とリンクさせる事で、ADeSSoに細胞画像を送信できます。(オプション) |
![]() |
CCDカメラで撮影した画像を、そのまま取り込むことができます。画像の取り込みは後は、画像それぞれにコメント入力ができます。これより特別なソフトが無くとも、画像付き報告書が出力できます。 |
![]() |
画像ファイリングソフトと連携をすることにより、取り込んだ画像を編集・加工することができます。また、コメント情報より検索を行い同じ形態の画像を抽出することができます。(オプション) |
![]() |
Web上にて、形態所見、診断名所見等を参照可能です。(オプション) |
カウント結果の比較/平均の表示が可能


- -1検体につき1~3回目までカウントを行う事ができます。
- -1~3回目のカウント結果と平均値を1画面に同時表示して確認できます。
- -3回目までのカウント結果と平均値を表示(Myeroid系、Erythro系、M/E比も表示)
- -違う技師同士でのカウント状況を比較できます。
- -平均も表示されますので、同じ技師の方が複数回カウントした際に平均カウント値を参照できます。
- -カウントの正確性の確保や研修等に役立ちます。
スライドラベルの発行が可能


- -スライドラベルの発行を条件の指定のみで簡単に発行することができます。(複数枚印刷にも対応)
- ※本機能使用時は、プリンタ/専用ラベル紙が必要となります。
特殊染色カウント機能を標準装備


- -骨髄の通常のカウント機能の他に、特殊染色のカウントを行うことができます。
- -PAS染色やSBL等の今まで卓上カレンダーや専用のシステムを構築しなければならなかった特殊染色のカントを骨髄カウンターシステムから簡単におこなうことができます。
- -Score計算も可能
- -上段4箇所に設定の場合、カウントと%Rateの表示が可能です。
- -下段3箇所に設定の場合、カウントと%Rateの表示にScore計算+表示が可能。
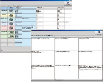
コメントの時系列参照が可能


- -カウント結果だけではなく、形態コメント/フリーコメント/報告書イメージによる時系列も参照可能です。
構成例


基本仕様

項目 | 性能 |
最大検体数 | 9,999検体/日 |
最大項目数 | 9,999項目(キー割付設定68項目) |
最大保存日数 | 10年(200検体/日) |
依頼元(科/病棟) | 200 |
ニュース[ CLS ]
{"articleType":"1","limit_article_num":"3","article_disp_offset":"0","article_disp_offset_num":"","article_new_offset":"1","article_new_offset_num":"3","blogs":[{"sid":"taf8c0k2Ggl","name":"LIS事業部ニュース","order":"newer","categories":"","tags":"","pathToFolder":"./../cls/lisnews/","topfile":"top.html","rss":"0"}]}
[%article_date_notime_wa%] [%new:New%]
[%title%]
[%lead%]